Graphmart Overview

When you open a graphmart for the first time, the Graphmart Overview frame is displayed. To get back to the Graphmart Overview at any point within the graphmart user interface, click the graphmart item is at the top of the object tree in the explorer pane on the left-hand side. The following tabs are available in the Graphmart Overview frame:

Operations Tab (Activation Metrics)

The Operations tab stores activation metrics - the information about the activation, reloading, and refreshing of a graphmart. You can see how many statements were inserted, how many of those were in the ontology, how long the reload or refresh took for each of the steps or layers, etc. This information is stored in a graph, and you can specify how many of them you want to store for each graphmart.

Aside from showing the information about the most recent run of a graphmart, the tab allows you to go back and look at the previous runs to compare the results. This is useful in case you changed a query or settings and would like to see the effects of these changes.

At the top-right corner of the frame, select the "Compare with" box, then select the run whose activation metrics you would like to compare with the most recent ones. The table below will highlight the components whose metrics differ, indicate an increase or decrease in the number of statements or ontologies, show how many layers are no longer loading, indicate the difference in the duration of activation:

The comparison mode provides an added benefit for looking at your graphmart over time as you make changes to your queries, transforms, and settings. You can see if between now and last month the number of statements that you inserted during a reload dropped significantly or the timing went up significantly, or any other metrics have changed.

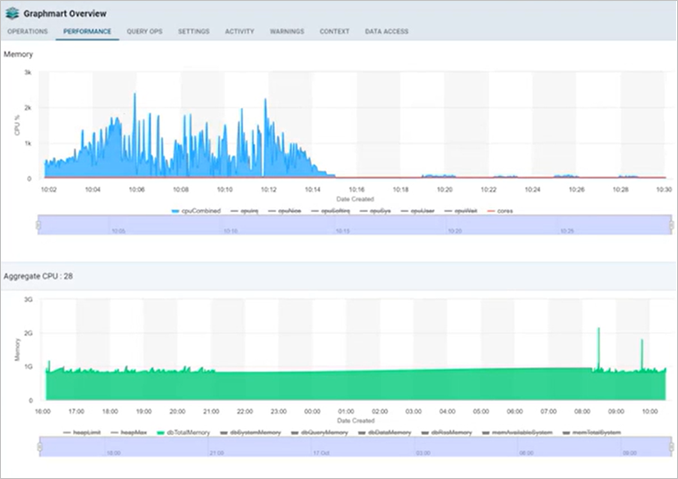
Performance Tab

The Performance tab in Graphmart Overview shows the CPU and memory usage for the graphmart. Previously this information was only available in the Admin user interface.

Query Ops Tab

The Query Ops tab provides the view of the current queries going against the Graph Lakehouse server that the graphmart is connected to. It is the same data that you can get in Hi-Res Analytics Dashboards in terms of the currently queued queries and the running queries.

Settings Tab

The following graphmart properties and configuration settings are available on the Settings tab of Graphmart Overview:

Setting Description
Title The name of the graphmart.
Description An optional description of the graphmart.
Load Priority If you want Graph Studio to prioritize the order in which graphmarts are activated when reconnecting to Graph Lakehouse or resetting and reloading Graph Lakehouse, you can designate a Load Priority for each graphmart. When reloading Graph Lakehouse, Graph Studio activates the graphmarts in sequence, starting with the lowest Load Priority number. The default value is 100.
Max number of activation stats to persist

Maximum number of activation statistics to persist. Old data will be rolled off as new statistics are added. This setting determines the maximum number of previous runs whose activation metrics is collected and can be selected for comparison in the Operations tab.

Graphmart File Staging Area Graphmart File Staging Area used to store and access files associated with this graphmart. A subdirectory is created for the graphmart within this staging are the first time a file is uploaded into the graphmart. In order for this to function, the location must be accessible by both Graph Studio and any Graph Lakehouse server to which the graphmart is loaded.
Inactivity Deactivate Timeout For dynamically deployed graphmarts, this setting determines the duration the server waits to deactivate the graphmart after detecting no activity. The default unit for this timeout is minutes. Click the button with the time unit label to select a different unit (the available units are: Days, Hours Minutes, Seconds, and Milliseconds).

The pane on the right-hand side displays:

  • General information (creator, version, last accessed time, last updated time, release time)

  • Graph Lakehouse server details (database version, status, last accessed time, memory used, server memory)

  • Memory (platform, data, and query memory)

  • Tags

Activity Tab

The Activity tab shows the target-filtered list of the Activity Log specific for this graphmart.

Click View Logs for any of the events in the list to view the detailed log information, specify the log level (All / Error / Warning / Info / Trace / Debug)

Warnings Tab

The Warnings tab provides general warnings about anything related to the graphmart, such as permissions warnings indicating that some of the layers and steps are exposing ontologies with greater or less ACLs than the underlying dataset or ontology:

Context Tab

The Context tab shows Context attributes of the graphmart level. This correlates to the Context Attribute steps in the graphmart's Data Layers.

Select the Context Providers that will be made available to queries via Context Variables. For Context Providers, reference existing database connections to provide connection information for services accessed during the query. You can add, delete, and edit (update) context keys in this tab.

Data AccessTab

The Data Access tab allows you to set access control to the data within the current graphmart. These are the view ACLs – who can view the deployed data, as opposed to the Sharing item under the menu in the upper right corner, which determines who can edit this graphmart (access control on the Graphmart's configuration). Specify the data access permissions for the graphmart's objects (layers, steps..).

Data Access settings defined here are inherited by default from either the graphmart or the included datasets. Inheritance and custom permissions may be set for all Data Layers. Warnings are displayed whenever the Data Access permissions are changed from the original permissions inherited from the Dataset. These permissions do not control the permissions to edit the configuration of the graphmart.